仪器仪表
-
风寒束肺—桂枝,寒邪客肺—杏苏,风热犯肺—白虎,热邪雍肺麻杏
咱们上回讲的肺有虚实的虚之三证,今天老中医给你们讲一下,肺之实证的六种情况:风寒束肺,寒邪客肺,风热犯肺,热邪雍肺,燥热伤肺,痰湿阻肺。六种治法具体如下1、风寒袭肺—桂枝原因:因肺主皮毛,所以风寒最易侵袭于肺,使肺气被束,不能宣发,逆而为咳、为涕表现:畏寒头痛、头热而无汗、鼻塞流清鼻涕、咳嗽痰清稀、...
-
《绝代双骄》张菁原著结局:小鱼儿是她初恋,最终却没能走到一起
《绝代双骄》张菁原著结局:小鱼儿是她初恋,最终却没能走到一起文/听歌打娱《绝代双骄》的热播成为了现如今大家最喜欢看的电视剧作品之一,该剧讲述的是自称“天下第一恶”的魔星江小鱼与花无缺相识后行走江湖的故事。由于《绝代双骄》是根据同名小说改编拍摄的,而且已经被翻拍过很多次了,所以该剧的剧情和人物关系大家...
-
普陀区拟任干部提任前公示
为在干部选拔任用工作中进一步扩大民主,广泛听取群众意见,把干部选好、选准,根据《党政领导干部选拔任用工作条例》规定,经区委研究决定,对下列同志进行任职前公示。范文翔,男,1969年10月出生,汉族,籍贯江苏启东,中央党校研究生,法学学士,中学一级教师,1992年7月参加工作,1996年7月加入中国共...
-
技术帖▕ 日晒色牢度测试中的几个问题
1.兰色羊毛布1-8与L2-L9的区别?是否可以相互替代?在GB/T8427和ISO105B02中,对兰色羊毛标样1-8与L2-L9有详细描述,他们成分都是羊毛,都有8个级别的蓝标,且每一较高编号兰标的耐光色牢度比前一编号约高1倍。但它们使用的染料和制作工艺不同。兰标1-8是分别用8种不同耐光色牢度...
-
耐光色牢度测试:不同暴晒终点对结果评级的影响
国标GB/T8427—2008和国际标准ISO105-B02:2014都规定了5种耐光色牢度检测方法,这5种方法各有侧重,其结果不可替代。其中方法3是各检验机构及工厂质检中心最常用的方法。“方法3这样规定:本方法适用于核对与某种性能规格是否一致,允许试样只与两块蓝色羊毛标样一起暴晒,一块按规定为最低...
-
SIP验证管道-在线灭菌的确认与认证
SIP验证装置:SIP管道验证装置用于系统或设备在原安装位置不作拆卸及移动条件下对管道进行清洗、消毒或灭菌,便于生产操作和维修、保养,并能防止差错和减少污染。是在线清洗与在线灭菌是保证药品安全生产、不发生错药、混药的一个重要环节。SIP验证装置-晏玛科技在线灭菌的确认与认证:1.在线灭菌一步法灭菌(...
-
张蓓:从艺40多年的4个阶段
我把40多年的从艺经历分为了4个阶段。第一个阶段也就是第一个10年,“埋头苦练、夯实基础”。我如饥似渴地向老师们学习、拼命地练功,以求更多更好地将传统的戏曲程式技艺“四功五法、唱念做打”继承下来,我就记住老师说的:“台上一分钟台下十年功。”有了10年扎实的基本功训练,我进入第二个阶段“舞台实践”。我...
-
移动式简易砂浆组合罐安装生产注意事项
移动式简易砂浆组合罐的安装生产需注意以下几点:首先,在干粉砂浆搅拌机运送到场所之前,需要先对现场场所的规模和大小进行测量,然后设置原料罐并搭建操作平台。其次,当设备到达现场后,需要按照从上到下的顺序进行吊装。待混设备包括双轴无重力混合机、制品仓和包装机。接下来,完成主要设备的吊装后,需要依次吊装称重...
-
“止痒神器”炉甘石洗剂,真的有这么万能吗?
大多数普通患者只要碰到蚊虫叮咬、荨麻疹、痱子、水痘、晒伤等,都会想着去药店买上一瓶“便宜大碗”“万能好用”的炉甘石洗剂。但是,炉甘石洗剂真的能治疗这么多常见皮肤病吗?它真的有那么万能吗?01揭开炉甘石洗剂的主要成分让我们先来看看它的成分,药店里售卖的非处方药物炉甘石洗剂,一般是个包装简陋的“小粉瓶”...
-
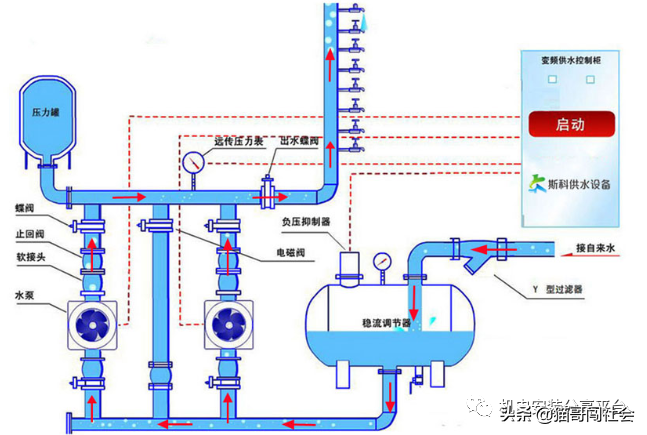
叠压(无负压)供水设备选用与安装
今天跟大家聊聊叠压(无负压)供水设备选用与安装。无负压供水设备是一种加压供水机组,直接与市政供水管网联接、在市政管网剩余压力基础上串联叠压供水而确保市政管网压力不小于设定保护压力的二次加压供水设备。在自来水管网正常供水的情况下,稳流平衡器内的压力应等于自来水管网压力,并随管网压力变化而变化。而在用水...
推荐资讯
最新资讯
热门资讯
-
![活性炭到底多少钱一吨?为什么有低价活性炭招标现象]()
活性炭到底多少钱一吨?为什么有低价活性炭招标现象
-
![pet打包带如何焊接呢?]()
pet打包带如何焊接呢?
- 仪器仪表 | 母乳瓶喂了三个月,姐妹们要的吸奶器测评来啦
- 仪器仪表 | 肾功能评估的重要指标--血肌酐检测的科学解读
- 仪器仪表 | 活塞空压机与螺杆空压机性能对比
- 仪器仪表 | 首批产业计量优秀成果公示
- 仪器仪表 | 活性炭多少钱一吨?
- 仪器仪表 | 福岛核污水处理后放射性物质锶90活度一度超标





