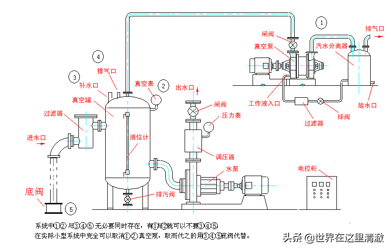
·工作原理
使用前真空罐内须加满水,当罐内的水被水泵吸出,罐内产生负压(真空)后,由于大气压的作用,蓄水池内的水通过吸水管进入真空罐,通过水泵源源不断的供水。
·特点及使用范围
真空引水罐使用于无自吸功能的下吸式(水低泵高)水泵,真空引水罐结构独特,真空度高,从而保证了水泵较高的工作效率,是代替真空引水泵的最佳选择。
·容积的确定可通过下列公式计算
(L+H)×S≤0.14V或V≥7(L+H)×S
式中L――吸水管垂直高度(吸水管垂直高度不大于6米)与水平长度之和;
H――真空引水罐高度;
S――吸水管截面积;
V――真空引水罐总容积。























